Data explore
Last updated on Thu Jun 20 11:40:48 2024 by stone1100
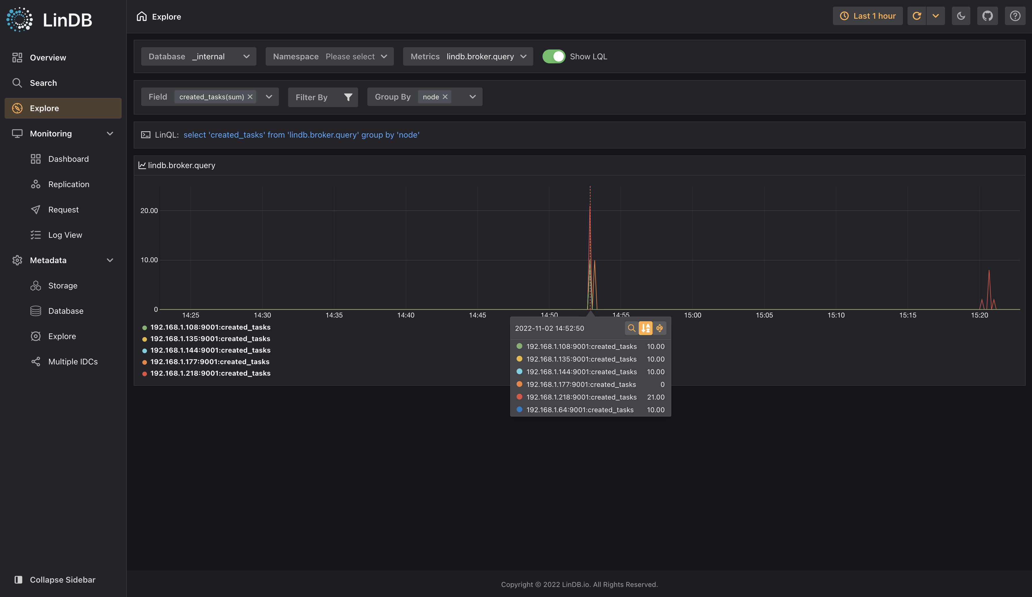
Data Explore Page provides a UI-based way to query data for users who are not familiar with Lin Query Language(LinQL).
- Database: the database to be queried, required;
- Namespace: Namespace to be queried, optional, default namespace will be default-ns when input is omitted;
- Metrics: Metrics Name to be queried, required;
- Show LinQL: When switch is on, LinQL will be displayed, then you can click Execute LinQL and jump to Data Search for more flexible data analysis;
- Metrics Area: Display the corresponding Fields/Tags and data of the selected Metrics, among which Fields/Tags are useful for further data analysis;
- Field: required, multiple Fields are supported for querying`;
- Filter: Filter data through Tags, optional;
- Group By: Grouping data through Tags, optional;
- Metric display: display result data, including the corresponding Metrics Name;
- Query status: display status of current query in the upper right corner of the icon, such as abnormal error, query status, etc.;
Data explore
Previous
Data search
