Cluster overview
Last updated on Thu Jun 20 11:40:48 2024 by stone1100
Cluster overview page shows the overview of the entire cluster
- Current cluster Master Status;
- Basic Status of Master node;
- Master election time;
- Alive Broker-Nodes list of current cluster;
- Basic status of Broker-Nodes;
- Broker alive time;
- Broker's version;
- CPU/Memory status of Broker nodes;
- Alive Storage-Nodes list of current cluster, see cluster status information for more information;
- Node status in the cluster;
- Available databases;
- Basic state of the replica;
- Cluster disk usage;
Cluster overview
Node configuration
Click the configuration icon on the right side of the Broker node or Storage node, then the current configuration information of the node will be displayed:
Node configuration
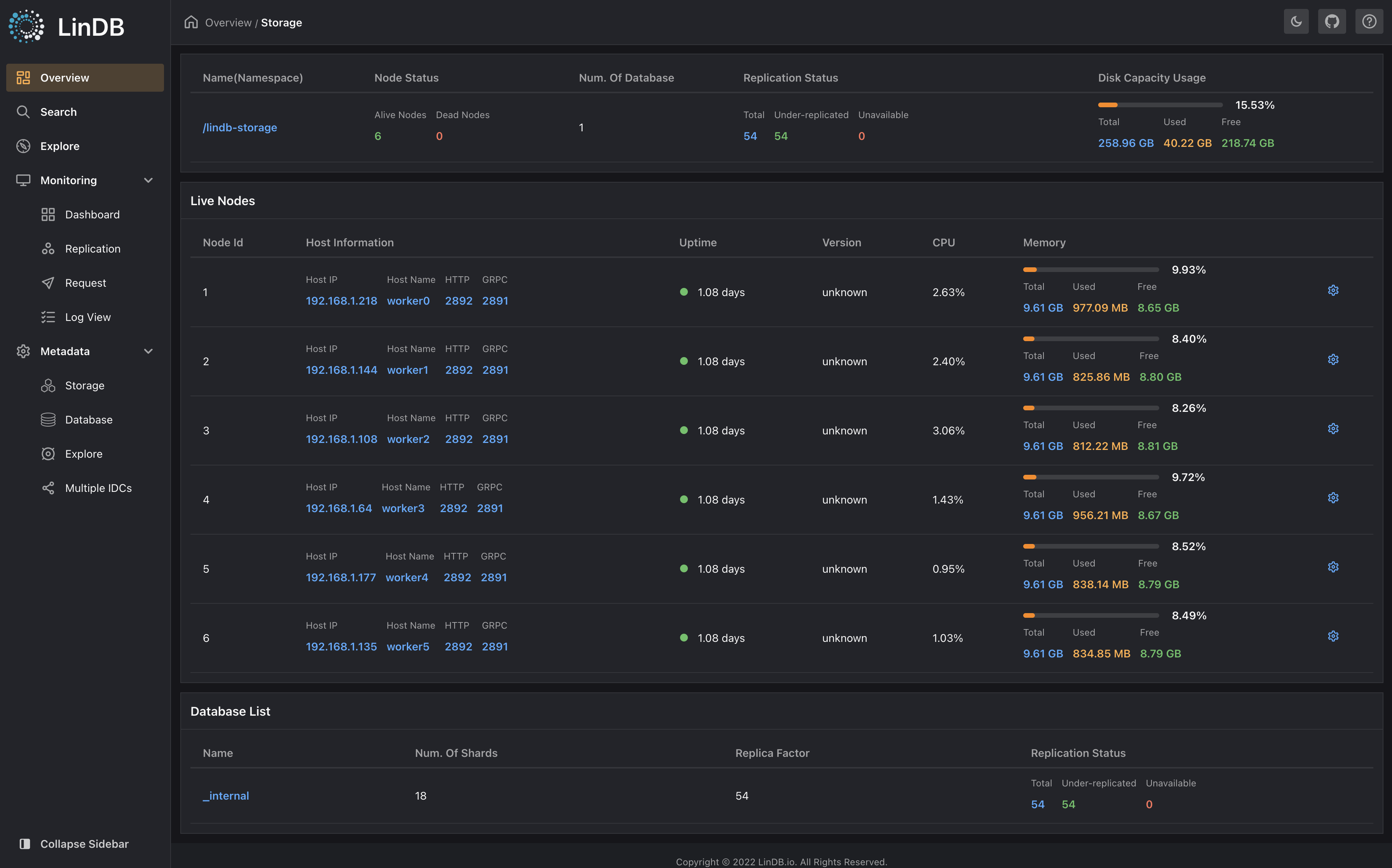
Storage cluster status
Click either Storage name in the Storage cluster to query the basic status of the Storage cluster:
- Basic cluster status;
- See configuration information for active storage nodes in the cluster;
- See database replica status for status of available database in the cluster
Node configuration
Previous
IntroductionNext
Data search
