Monitoring
Dashboard
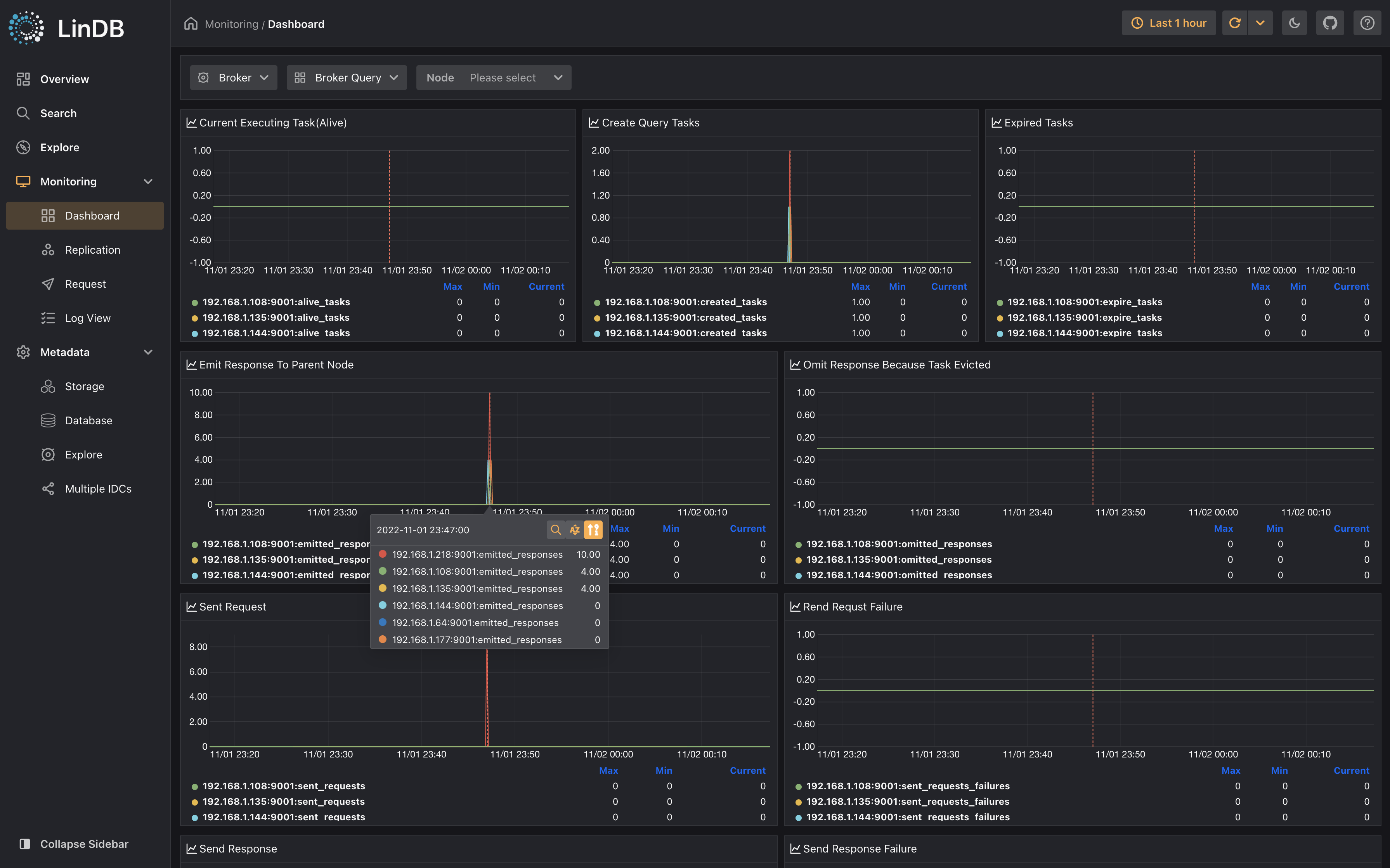
Dashboard is a self-monitoring page that comes with LinDB, the internal real-time status of each component is available in the relevant dashboards
For specific metric descriptions, refer to Metric
Dashboard
Broker Dashboard
| Dashboard | Description |
|---|---|
| Broker Query | Task, Request/Response |
| Ingestion | Broker ingestion traffic, io, duration |
| Broker Write | Broker write count、statistics |
| Broker Coordinator | Broker coordination monitoring |
| Master Coordinator | Master node coordination monitoring |
| Master Controller | Master election monitoring |
| Concurrent Pool | Concurrency pool monitoring |
| Concurrent Limit | Concurrency pool limiter |
| Network TCP | Connection, Traffic, I/O |
| Network GRPC | Client/Server Stream |
| Runtime | Golang runtime |
| System | Node system, such as CPU, memory, disk |
Storage Dashboard
| Dashboard | Description |
|---|---|
| Storage Query | Task, Request/Response |
| WAL | Write Ahead Log(ingestion, writing, replication) |
| Local Replication | Consuming logs locally from WAL to write TSDB |
| Remote Replication | Storage leader consumes WAL logs and copies the data to the follower node |
| Storage Coordinator | Storage Coordination |
| TSDB Write | Family Write,Memory Database Write |
| TSDB Job | Flush Operation |
| KV Read | KV Read Traffic、Count |
| KV Write | KV Write Traffic、Count |
| KV Job | KV Flush, Compaction |
| Concurrent Pool | Concurrency pool |
| Network TCP | Connection, Traffic, I/O |
| Network GRPC | Client/Server Stream |
| Runtime | Go runtime |
| System | Node system, such as CPU, memory, disk |
Replication
Database replication status mainly includes the following status:
- Basic state information of the database, such as the number of replicas;
- Replica distribution and replication status, such as channels delay information;
- Local replication write.
WAL
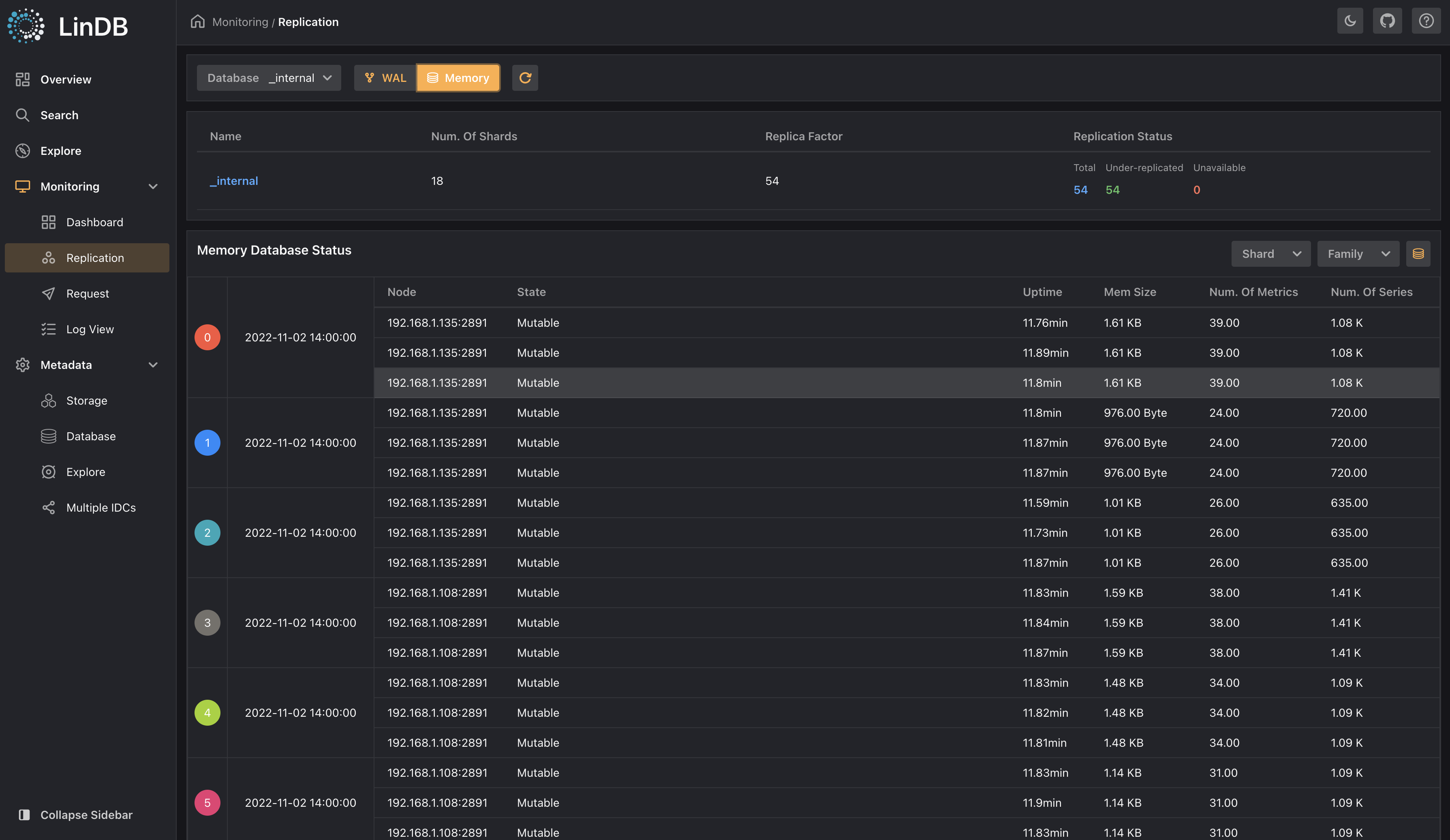
There are 2 modes viewing replica status, which can be switched through the button on the right side of the Replication State:
- Mode 1: Perspective of the distribution of replicas in each Storage node, and show whether there is a replication delay, mouse hover to a shard will display replication of each channel in it;
Replication shards
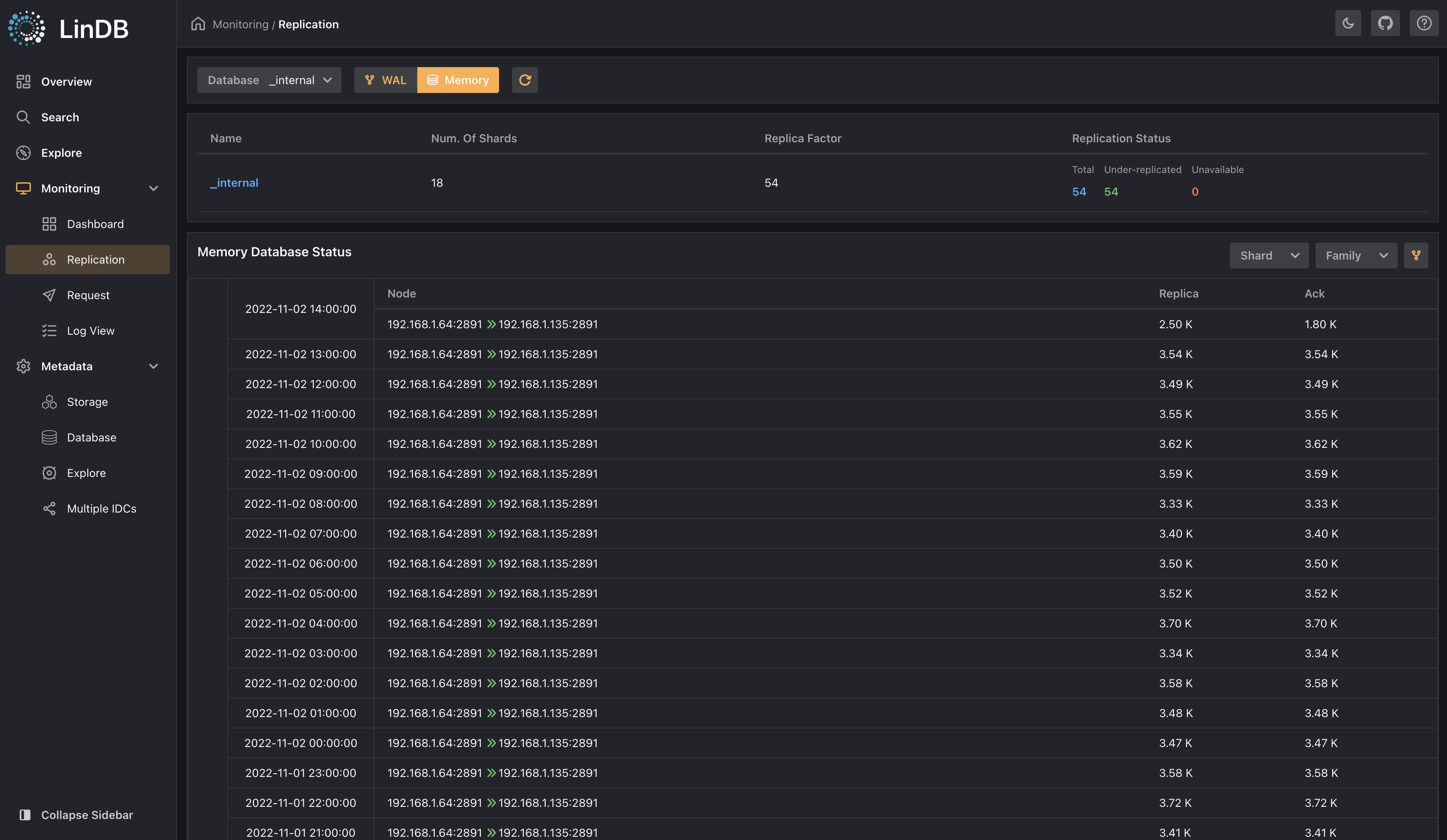
- Mode 2: Perspective of replication channels under all shards, Shard/Family related filtering and filtering is supported
Replication families
Write
Write status of the local replica:
-
Write status of each memory-database;
-
Each leader's writing pointer status;
-
Mode 1: Perspective of writing status of all memory databases under all shards, Shard/Family related filtering and filtering is supported
Memory database write
- Mode 2: Perspective of all active families under all shards, Shard/Family related filtering and filtering is supported
Memory database replica
Request
Browse for LinQL that is currently executing in the cluster
Memory database replica
Log View
Log View allows users to browse log files on all nodes in the cluster and displays related logs.
Log view

